SELECT is expanding to Databricks & BigQuery.
›
Tuesday, February 24, 2026
Understanding who is running workloads on your Snowflake account is critical for managing costs and identifying usage patterns. It can get difficult to attribute the increase in costs to an extensive workload, a misconfigured service account, or a healthy growth in team-wide adoption.
Additionally, Snowflake owners will often want to track how many users are accessing their data products, or logging in each day.
To help with this, we’ve added the ability to count distinct Snowflake users for Snowflake Workloads in any specified time period.
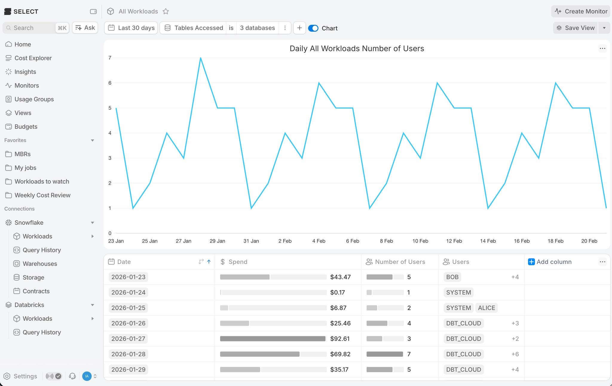
The screenshot below shows the number of users accessing a specific set of databases each day, along with a tabular summary below the chart.

This feature is now available as an aggregation column and chart metric in all the relevant Workload pages.
Up next.Previous Changelog Entries.